SCA
Contextual open source security and compliance
Take a risk-based approach to open source security and compliance with Apiiro’s native software composition analysis (SCA) solution that leverages deep code analysis and runtime context to determine the likelihood and impact of vulnerabilities.

WHY APIIRO
Risk-based OSS security for modern apps
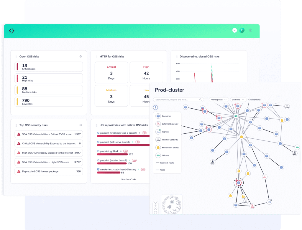
Existing SCA solutions can’t keep up with modern, interconnected applications, creating noisy alerts and leaving blind spots. Apiiro’s risk-based approach to open source security and compliance minimizes distractions and provides the context developers need — when they need it.
SCA without the noisy, contextless alerts
Current SCA tools create a cacophony of alerts and backlogs that waste security teams’ and developers’ time. Apiiro contextualizes open source vulnerabilities to determine whether they’re internet exposed, used in code, and exploitable to cut through the noise.
Extend beyond vulnerabilities
Apiiro’s multidimensional approach to open source security goes beyond CVSS score, bringing in multiple risk factors to prevent developers from integrating open source packages that are free of CVEs but still pose potential application risks.
Integrated depth and breadth of coverage
With siloed tools that lack context across application layers and the development lifecycle, blind spots are inevitable. Apiiro provides dependency scanning to the leaf node and connects the dots between application and pipeline components to provide unparalleled coverage.
HOW IT WORKS
Bring context to your SCA
Put open source security and compliance in the context of your application attack surface to fill previously vulnerable blind spots without slowing down development.

Integrate Apiiro to your SCM to connect the dots across your application
Get visibility across all open source vulnerabilities and license compliance issues in direct dependencies, sub-dependencies, and custom-built internal dependencies instantly and with every code change.
By leveraging Apiiro’s Risk Graph, our SCA results are hyper-accurate and prioritized based on real risk.
Implement version bump fixes without introducing breaking changes
Apiiro ties open source security and compliance risks to their code owners to make it easy to collaborate with developers to address them.
With Apiiro’s Risk Control Plane, you can leverage built-in automated workflows or build your own to determine where and how to enforce open source security and compliance best practices at scale.

Take a risk-based approach to SCA
Experience the depth and breadth of Apiiro’s SCA for yourself or learn more about our ASPM platform.